Skip to content

Dashboards

Dashboards are a collection of visualizations that are displayed in a single page. They are useful for monitoring and analyzing data.

The complete list of available dashboards can be found in the official repository under /grafana.

0. Health Check

Health Check

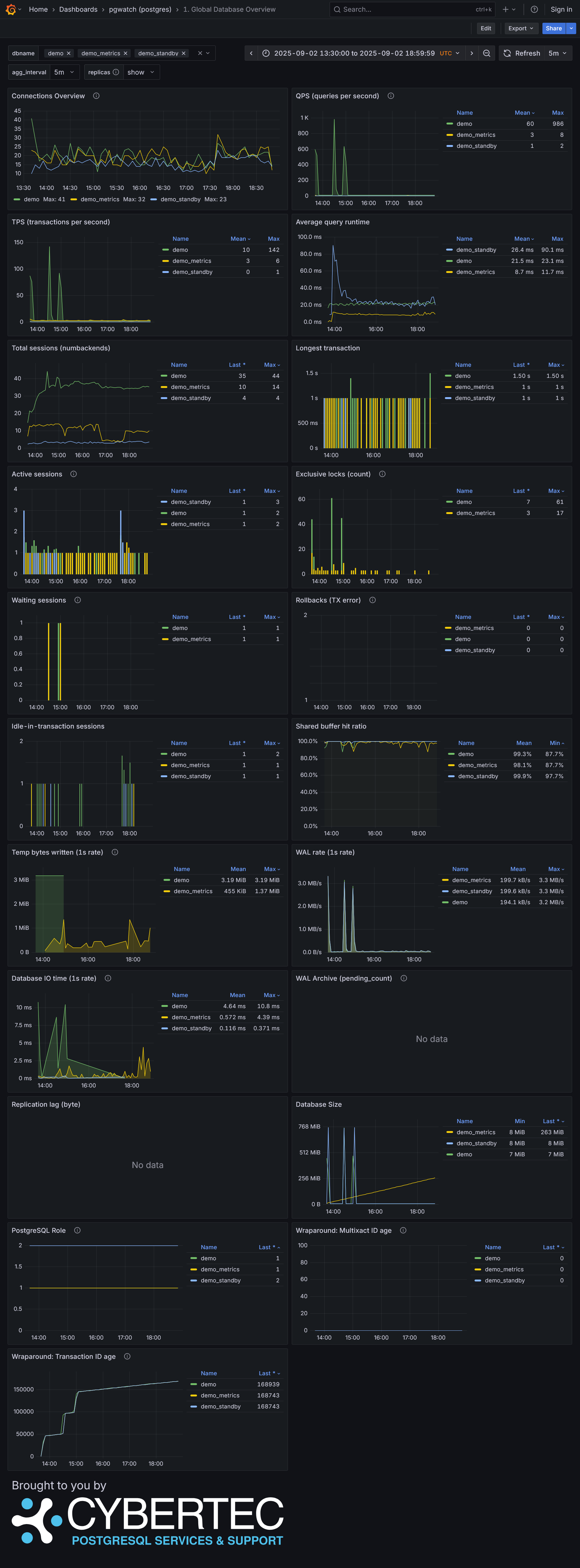
1. Global Database Overview

Global Database Overview

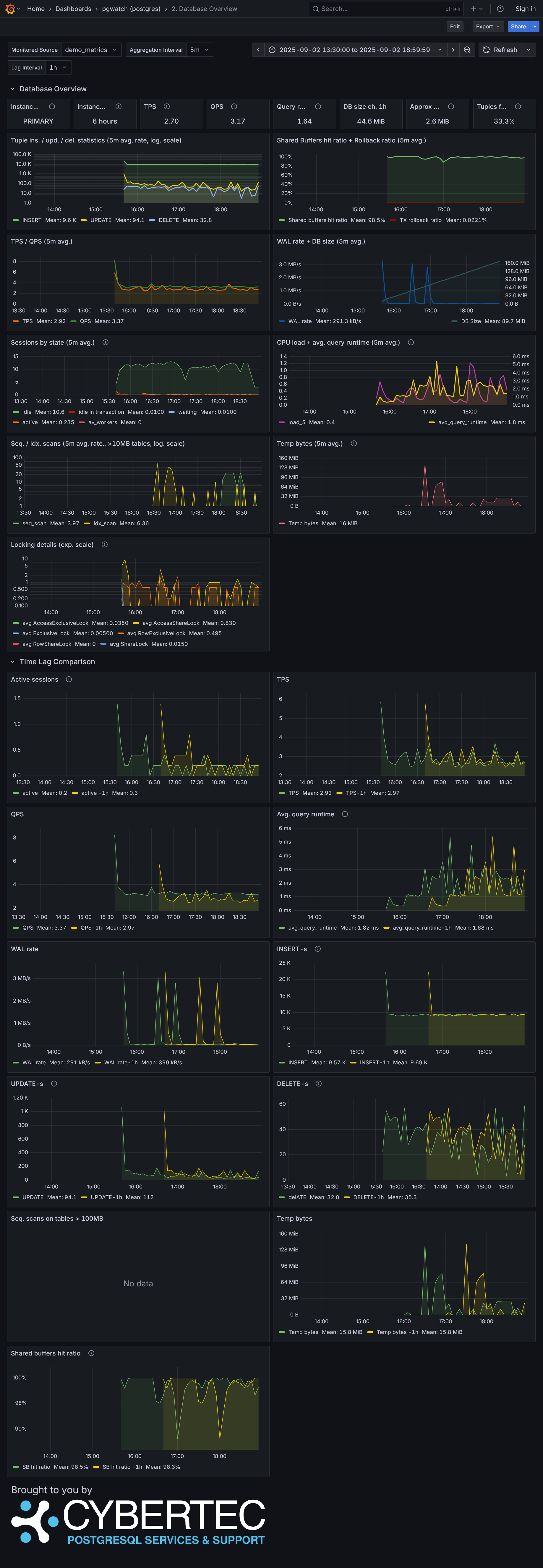
2. Database Overview

Database Overview

3. Query Performance Analysis

Query Performance Analysis

4. Tables Overview

Tables Overview

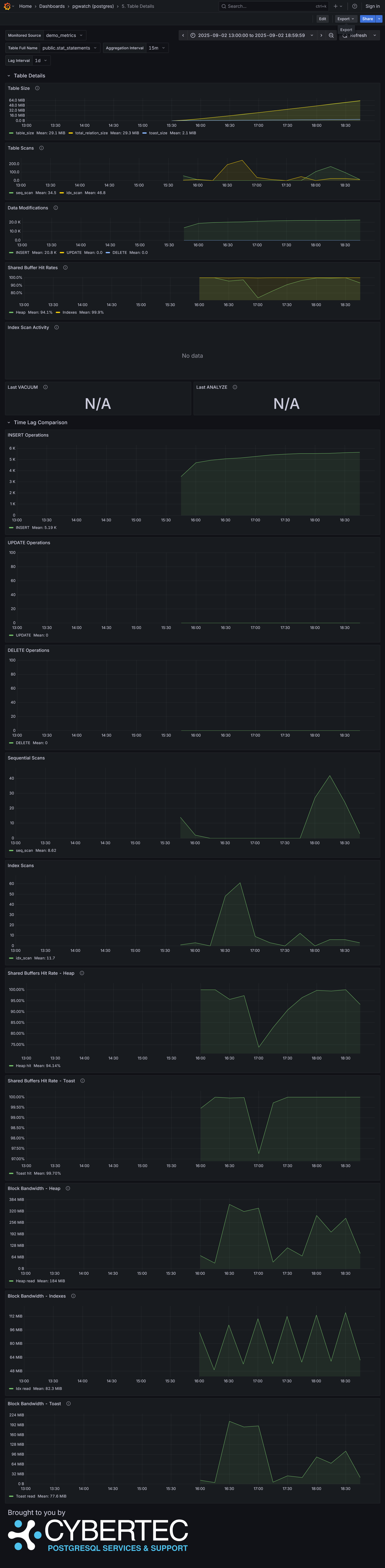
5. Table Details

Table Details

Global Health

Global Health

Checkpointer, Background Writer, I/O statistics

Checkpointer Background Writer I/O stats

Indexes Overview

Indexes Overview

Change Events

Change Events

PostgreSQL Versions Overview

PostgreSQL Versions Overview

Recommendations

Recommendations

Replication Lag

Replication Lag

Server Log Events

Server Log Events

System Statistics

System Statistics